JYM-15-25-5-AZZAH-PS4.0
金钰铭
| Availability: | |
|---|---|
document information
project  |  content  |  
keywords  |  JYM Electronics, automatic water meter verification device, instructions for use  |  
overview  |  This document introduces the system scheme, configuration parameters, and function parameters of the automatic water meter verification device to help users better understand Jiangsu Jinyuming's water meter verification device products.  |  
edited  |  Zhu Rui  |  
revised version  |  V2.0  |  
Jiangsu Jinyuming Electronics Co., Ltd.
Mengcun Road, Xushe Industrial Park, Hudai Town, Binhu District, Wuxi City, Jiangsu Province1number 8
Automatic water meterWater injection and pressing all-in-one machine(DN15-DN25)
1 Overview:
This plan mainly describes the following parts: design standards, reference standards, introduction of other materials of Jinyuming Company; 2. Performance indicators of this device; 3. Fully automatic water meterWater injection and pressing all-in-one machineComponents; 4. Main patented technologies; 5. Main configuration list (can be changed according to needs); 6. Installation dimensions; 7. Relevant performance tables; 8. Current physical photos, etc.;
This testing device is mainly used forThe water meter pumping and filling and pressing are completed on one machine,Horizontal water meter caliber DN15, DN20, DN25, the main body adopts European standard aluminum alloy profile, the appearance is novel and beautiful, and can be moved as a whole. The integrated design has high precision, compact structure, long service life, convenient operation and simple maintenance. The water pipe is made of high-quality stainless steel304, The surface is polished and so on.
Company advantages: 20 years of research and development and production of smart water meters, well-known in the industry, to create the best remote smart water meter model project in China (1 million remote smart water meters for Wuxi Water Supply Company), 15 years of research and development and production of automatic water meter verification devices, smart water meters And water meter verification devices have a solid theoretical foundation and richer practical experience. Smart water meters and water meter verification devices replace each other, continue to iterate, and focus on research and development.
According to the need to focus on other materials of Jinyuming Company, he introduced Jinyuming Company in an all-round way; the main patented technology part shows Jinyuming Company's dedication and hard work in research and development, and also explains the accumulation of technology.
design standards:
JJG1113-2015 'Water Meter Verification Device Regulations'
JJG162—2019Cold Water Meter Verification Regulations
GB/T 778-2018 'Drinking Cold Water Meters and Hot Water Meters';
CJT 434-2013 'Ultrasonic Water Meter' Industry
Guideline:
GB/T 36243-2018 'Water meter input and output protocol and electronic interface requirements';
GBT/17612-1998 'Measurement of Liquid Flow in Closed Pipelines'—weighing method;
JJG164-2000 'Verification Regulations for Liquid Flow Standard Devices'
JJG643-2003 'Standard table method flow standard device verification regulations'
ISO4064-2014《Water meters for cold potable water and hot water';
OIML R49-2013《Water meters for cold potable water and hot water';
Other information about Jin Yuming:
'Jiangsu Jinyuming Water Meter Verification Device' video material promotional film
Describe the features and benefits of this device in detail
'Jiangsu Jinyuming Water Meter Verification Device' full series product manual
Introduced in detail the relevant water meter testing products of Jinyuming Company, the significance of the automatic water meter verification device, the relevant qualifications of the honor certificate of Jinyuming water meter verification device (continuously updated), the comparison of the advantages of Jinyuming water meter verification device, the unique advantages of Jinyuming water meter verification device, Jinyuming The model definition of the water meter verification device, Jin Yuming water meter verification device research and development road;
All enterprise qualification manuals of 'Jinyuming Water Meter Verification Device Qualification'
Various qualifications of automatic water meter verification device;
1. High-tech enterprise certificate;
2. ISO9001 quality management system certification ;
3. Occupational Health Management System Certification;
4. Environmental management system certification contract plan;
5. CE certificate;
6. High-tech product certification certificate;
7. Five-star after-sales service system certification;
8. The verification certificate of Jiangsu Institute of Metrology;
9. Patent registration certificate;
10. Software registration certificate;
'Automatic Calibration DeviceOperation Manual》Water meter verification device software instruction manual
Mainly introduce the software instruction manual of the automatic water meter verification device;
'Maintenance Manual for Automatic Water Meter Verification Device' Daily Maintenance Instructions for Water Meter Verification Device
Daily maintenance is very important, without maintenance there is no equipment.
Mainly introduces safety precautions;
System Overview;
Boot security check;
Equipment daily maintenance;
Equipment Weekly Maintenance;
Equipment monthly maintenance;
2. Performance indicators
Test medium: pure tap water;
Environmental conditions:Atmospheric temperature is 3°C-35°C
The relative humidity of the atmosphere is 15%-85%
Atmospheric pressure is 86 KPa -106Kpa
The caliber of the tested meter: DN15, DN20, DN25;
onceNumber of screws:DN15 5Only,DN20 5Only,DN25 5Only;
Working voltage: AC220V
Water meter tightness test: pressure range (1.6~3.2)MPa;
Vacuum system: Differential pressure vacuum generator, vacuuming and injecting water to keep the water meter full of water.
Working pressure of water source:0.2-1.0Mpa Adjustable, air source working pressure:0.4-0.7MPa;
Meter clamping mechanism: single-meter independent pneumatic meter clamping device;
The way to:Φ32mm Telescopic travel≥80mm ;
Water pump: Southern Water PumpCDMF-3-7 ,Flow rate 10m3/h, head 62 meters
Water tank: 200L
3. Fully automatic water meterWater injection and pressing all-in-one machinecomposition
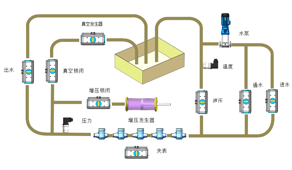
water meterWater injection and pressing all-in-one machinecomponent:Machine、Vacuum water injection system、Piston pressure system,Air source, water pump power water source system and other groupsbecome.
automaticWater meter water filling and pressing all-in-one machineBrand newPLCelectrical control system,The principle of high-pressure jet realizes vacuuming and water injection, and the principle of piston pressurization realizes pressure and sealing test.
Realistic automatic pressure, automatic vacuum water injection, or automatic vacuum water injection and pressure can be completed together
It is also possible to manually control each control component, realize manual pressing, manual vacuuming and water injection。
3.Performance and Features
3.1. Small size, small footprint, corrosion resistance, with hubs at the bottom, easy to move.
3.2. 7-inch touch screen panel forPressing pressure setting, vacuuming pressure setting, pressing time setting, vacuuming water injection time settingand other parameter settings.
3.3. Pneumatic fast clamping method, compared with the traditional hydraulic top clamping method, is faster and more efficient, and does not need an external high-pressure water source.
3.4. one-button start,One-button selection, manual, automatic, operationSafety.
3.5. For mass production, it is used together with the automatic water meter verification device and the automatic meter screwing machine to improve the flow rate and increase the production capacity.。
3.6. The equipment has low power consumption, saves energy and electricity, and can be operated by one person to save labor and time.
Automatic pressure flow chart
Automatic vacuum water injection flow chart
5. DN15-25m automatic water meter verification equipment configuration list:
serial number  |  project  |  name  |  Model Specifications  |  brand  |  quantity  |  Remark  |  
pneumatic valve  |  DN32  |  Frasier  |  9 sets  |  Clampquick loadingWay  |  ||
Solenoid valve with plate base  |  10 boards  |  wide open  |  1套  |  |||
4  |  Main frame  |  Workbench and accessories  |  Workbench, bracket connecting pipe, flange, elbow, etc.  |  Jin Yuming  |  1 set  |  The work surface is made of European standard aluminum profiles, pipelines, joints, flangesStandard 304 stainless steel  |  
Temperature Sensor②  |  0-100 degrees  |  1 set  |  high precision temperatureshow  |  |||
Pressure Sensor③  |  0-1Mpa  |  danvers  |  1台  |  pipelinepressure displayand monitoring  |  ||
Pressure sensor④  |  -1-3MPa  |  danvers  |  1台  |  Pressure, vacuum display and control  |  ||
sensor②-④Items are directly connected to Weikong PLC pressure module and temperature module  |  ||||||
8  |  Electronic control system  |  switching power supply  |  NDR-120-24  |  Taiwan Mingwei  |  1 set  |  INPUT: 100-240VAC 2.6A 50/60Hz OUTPUT: 24V-5A  |  
AC contactor  |  3RT6016-1AN22  |  Siemens/Schneider  |  2套  |  |||
air switch  |  easy9  |  Schneider  |  1 set  |  220V switch  |  ||
leakage protector  |  Schneider  |  1 set  |  220V leakage protector  |  |||
busbar  |  220V wiring bus  |  1 set  |  ||||
ground bus  |  Ground busbar  |  1 set  |  ||||
switch  |  ZB2-BWBC  |  Schneider  |  1 set  |  AC220V  |  ||
start up button  |  ZB2-BWBC  |  Schneider  |  1 set  |  DC24V  |  ||
emergency button  |  LAY7-11ZS  |  Tracy  |  1 set  |  DC24V  |  ||
Manual automatic shift switch  |  Schneider  |  1 set  |  DC24V  |  |||
sensor assembly  |  PLC  |  LX3V-1414MT  |  Weikong  |  1 set  |  ||
temperature module  |  LX3V-4PB  |  Weikong  |  1 set  |  |||
pressure module  |  LX3V-4AD  |  Weikong  |  1 set  |  |||
touch screen  |  PI3070I  |  Weikong  |  1 set  |  |||
PCL software  |  Jin Yuming  |  1 set  |  ||||
9  |  Pressure and vacuum system  |  打withstand voltagedevice  |  pneumatic piston  |  Jin Yuming  |  1 set  |  Water Meter Pressure Test  |  
Vacuum device  |  Principle of high pressure differential jet  |  Jin Yuming  |  1 set  |  |||
water supply line  |  Trachea 3.2MPA  |  Jin Yuming  |  1 set  |  |||
10  |  waterway  |  water tank  |  200L  |  Jin Yuming  |  1 set  |  |
water pump  |  south  |  1 set  |  ||||
Piping accessories  |  stainless steel 304  |  some  |  ||||
total:  |  ||||||
document information
project  |  content  |  
keywords  |  JYM Electronics, automatic water meter verification device, instructions for use  |  
overview  |  This document introduces the system scheme, configuration parameters, and function parameters of the automatic water meter verification device to help users better understand Jiangsu Jinyuming's water meter verification device products.  |  
edited  |  Zhu Rui  |  
revised version  |  V2.0  |  
Jiangsu Jinyuming Electronics Co., Ltd.
Mengcun Road, Xushe Industrial Park, Hudai Town, Binhu District, Wuxi City, Jiangsu Province1number 8
Automatic water meterWater injection and pressing all-in-one machine(DN15-DN25)
1 Overview:
This plan mainly describes the following parts: design standards, reference standards, introduction of other materials of Jinyuming Company; 2. Performance indicators of this device; 3. Fully automatic water meterWater injection and pressing all-in-one machineComponents; 4. Main patented technologies; 5. Main configuration list (can be changed according to needs); 6. Installation dimensions; 7. Relevant performance tables; 8. Current physical photos, etc.;
This testing device is mainly used forThe water meter pumping and filling and pressing are completed on one machine,Horizontal water meter caliber DN15, DN20, DN25, the main body adopts European standard aluminum alloy profile, the appearance is novel and beautiful, and can be moved as a whole. The integrated design has high precision, compact structure, long service life, convenient operation and simple maintenance. The water pipe is made of high-quality stainless steel304, The surface is polished and so on.
Company advantages: 20 years of research and development and production of smart water meters, well-known in the industry, to create the best remote smart water meter model project in China (1 million remote smart water meters for Wuxi Water Supply Company), 15 years of research and development and production of automatic water meter verification devices, smart water meters And water meter verification devices have a solid theoretical foundation and richer practical experience. Smart water meters and water meter verification devices replace each other, continue to iterate, and focus on research and development.
According to the need to focus on other materials of Jinyuming Company, he introduced Jinyuming Company in an all-round way; the main patented technology part shows Jinyuming Company's dedication and hard work in research and development, and also explains the accumulation of technology.
design standards:
JJG1113-2015 'Water Meter Verification Device Regulations'
JJG162—2019Cold Water Meter Verification Regulations
GB/T 778-2018 'Drinking Cold Water Meters and Hot Water Meters';
CJT 434-2013 'Ultrasonic Water Meter' Industry
Guideline:
GB/T 36243-2018 'Water meter input and output protocol and electronic interface requirements';
GBT/17612-1998 'Measurement of Liquid Flow in Closed Pipelines'—weighing method;
JJG164-2000 'Verification Regulations for Liquid Flow Standard Devices'
JJG643-2003 'Standard table method flow standard device verification regulations'
ISO4064-2014《Water meters for cold potable water and hot water';
OIML R49-2013《Water meters for cold potable water and hot water';
Other information about Jin Yuming:
'Jiangsu Jinyuming Water Meter Verification Device' video material promotional film
Describe the features and benefits of this device in detail
'Jiangsu Jinyuming Water Meter Verification Device' full series product manual
Introduced in detail the relevant water meter testing products of Jinyuming Company, the significance of the automatic water meter verification device, the relevant qualifications of the honor certificate of Jinyuming water meter verification device (continuously updated), the comparison of the advantages of Jinyuming water meter verification device, the unique advantages of Jinyuming water meter verification device, Jinyuming The model definition of the water meter verification device, Jin Yuming water meter verification device research and development road;
All enterprise qualification manuals of 'Jinyuming Water Meter Verification Device Qualification'
Various qualifications of automatic water meter verification device;
1. High-tech enterprise certificate;
2. ISO9001 quality management system certification ;
3. Occupational Health Management System Certification;
4. Environmental management system certification contract plan;
5. CE certificate;
6. High-tech product certification certificate;
7. Five-star after-sales service system certification;
8. The verification certificate of Jiangsu Institute of Metrology;
9. Patent registration certificate;
10. Software registration certificate;
'Automatic Calibration DeviceOperation Manual》Water meter verification device software instruction manual
Mainly introduce the software instruction manual of the automatic water meter verification device;
'Maintenance Manual for Automatic Water Meter Verification Device' Daily Maintenance Instructions for Water Meter Verification Device
Daily maintenance is very important, without maintenance there is no equipment.
Mainly introduces safety precautions;
System Overview;
Boot security check;
Equipment daily maintenance;
Equipment Weekly Maintenance;
Equipment monthly maintenance;
2. Performance indicators
Test medium: pure tap water;
Environmental conditions:Atmospheric temperature is 3°C-35°C
The relative humidity of the atmosphere is 15%-85%
Atmospheric pressure is 86 KPa -106Kpa
The caliber of the tested meter: DN15, DN20, DN25;
onceNumber of screws:DN15 5Only,DN20 5Only,DN25 5Only;
Working voltage: AC220V
Water meter tightness test: pressure range (1.6~3.2)MPa;
Vacuum system: Differential pressure vacuum generator, vacuuming and injecting water to keep the water meter full of water.
Working pressure of water source:0.2-1.0Mpa Adjustable, air source working pressure:0.4-0.7MPa;
Meter clamping mechanism: single-meter independent pneumatic meter clamping device;
The way to:Φ32mm Telescopic travel≥80mm ;
Water pump: Southern Water PumpCDMF-3-7 ,Flow rate 10m3/h, head 62 meters
Water tank: 200L
3. Fully automatic water meterWater injection and pressing all-in-one machinecomposition
water meterWater injection and pressing all-in-one machinecomponent:Machine、Vacuum water injection system、Piston pressure system,Air source, water pump power water source system and other groupsbecome.
automaticWater meter water filling and pressing all-in-one machineBrand newPLCelectrical control system,The principle of high-pressure jet realizes vacuuming and water injection, and the principle of piston pressurization realizes pressure and sealing test.
Realistic automatic pressure, automatic vacuum water injection, or automatic vacuum water injection and pressure can be completed together
It is also possible to manually control each control component, realize manual pressing, manual vacuuming and water injection。
3.Performance and Features
3.1. Small size, small footprint, corrosion resistance, with hubs at the bottom, easy to move.
3.2. 7-inch touch screen panel forPressing pressure setting, vacuuming pressure setting, pressing time setting, vacuuming water injection time settingand other parameter settings.
3.3. Pneumatic fast clamping method, compared with the traditional hydraulic top clamping method, is faster and more efficient, and does not need an external high-pressure water source.
3.4. one-button start,One-button selection, manual, automatic, operationSafety.
3.5. For mass production, it is used together with the automatic water meter verification device and the automatic meter screwing machine to improve the flow rate and increase the production capacity.。
3.6. The equipment has low power consumption, saves energy and electricity, and can be operated by one person to save labor and time.
Automatic pressure flow chart
Automatic vacuum water injection flow chart
5. DN15-25m automatic water meter verification equipment configuration list:
serial number  |  project  |  name  |  Model Specifications  |  brand  |  quantity  |  Remark  |  
pneumatic valve  |  DN32  |  Frasier  |  9 sets  |  Clampquick loadingWay  |  ||
Solenoid valve with plate base  |  10 boards  |  wide open  |  1套  |  |||
4  |  Main frame  |  Workbench and accessories  |  Workbench, bracket connecting pipe, flange, elbow, etc.  |  Jin Yuming  |  1 set  |  The work surface is made of European standard aluminum profiles, pipelines, joints, flangesStandard 304 stainless steel  |  
Temperature Sensor②  |  0-100 degrees  |  1 set  |  high precision temperatureshow  |  |||
Pressure Sensor③  |  0-1Mpa  |  danvers  |  1台  |  pipelinepressure displayand monitoring  |  ||
Pressure sensor④  |  -1-3MPa  |  danvers  |  1台  |  Pressure, vacuum display and control  |  ||
sensor②-④Items are directly connected to Weikong PLC pressure module and temperature module  |  ||||||
8  |  Electronic control system  |  switching power supply  |  NDR-120-24  |  Taiwan Mingwei  |  1 set  |  INPUT: 100-240VAC 2.6A 50/60Hz OUTPUT: 24V-5A  |  
AC contactor  |  3RT6016-1AN22  |  Siemens/Schneider  |  2套  |  |||
air switch  |  easy9  |  Schneider  |  1 set  |  220V switch  |  ||
leakage protector  |  Schneider  |  1 set  |  220V leakage protector  |  |||
busbar  |  220V wiring bus  |  1 set  |  ||||
ground bus  |  Ground busbar  |  1 set  |  ||||
switch  |  ZB2-BWBC  |  Schneider  |  1 set  |  AC220V  |  ||
start up button  |  ZB2-BWBC  |  Schneider  |  1 set  |  DC24V  |  ||
emergency button  |  LAY7-11ZS  |  Tracy  |  1 set  |  DC24V  |  ||
Manual automatic shift switch  |  Schneider  |  1 set  |  DC24V  |  |||
sensor assembly  |  PLC  |  LX3V-1414MT  |  Weikong  |  1 set  |  ||
temperature module  |  LX3V-4PB  |  Weikong  |  1 set  |  |||
pressure module  |  LX3V-4AD  |  Weikong  |  1 set  |  |||
touch screen  |  PI3070I  |  Weikong  |  1 set  |  |||
PCL software  |  Jin Yuming  |  1 set  |  ||||
9  |  Pressure and vacuum system  |  打withstand voltagedevice  |  pneumatic piston  |  Jin Yuming  |  1 set  |  Water Meter Pressure Test  |  
Vacuum device  |  Principle of high pressure differential jet  |  Jin Yuming  |  1 set  |  |||
water supply line  |  Trachea 3.2MPA  |  Jin Yuming  |  1 set  |  |||
10  |  waterway  |  water tank  |  200L  |  Jin Yuming  |  1 set  |  |
water pump  |  south  |  1 set  |  ||||
Piping accessories  |  stainless steel 304  |  some  |  ||||
total:  |  ||||||